Monitoreo de Sitios Web
& Páginas de Estado
Solución de monitoreo sencillo y confiable.
- Integración simple de notificaciones 6
- Dominios personalizados
- Páginas de estado versátiles y rastreadas




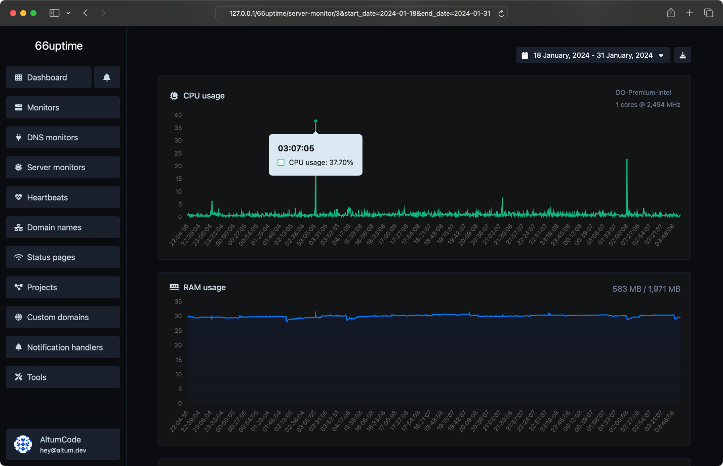
Monitorea tu servidor
Lleve un registro de sus recursos en sus servidores Linux.


Páginas de estado
Muestra las estadísticas de tu monitor de manera transparente y hermosa a tus visitantes.
Incidentes
Reciba notificaciones instantáneas cuando algo vaya mal.

13 herramientas útiles
Herramientas web. Rápidas, fiables y fáciles de usar.
Encuentra los registros DNS A, AAAA, CNAME, MX, NS, TXT, SOA de un host.
Obtener detalles aproximados de la IP.
Obtén todos los detalles posibles sobre un certificado SSL.
Obtén todos los detalles posibles sobre un nombre de dominio.
Hacer ping a un sitio web, servidor o puerto.
Obtén y verifica las meta etiquetas de cualquier sitio web.
Obtén el alojamiento web de un sitio web dado.
Obtén todos los encabezados HTTP que una URL devuelve para una solicitud GET típica.
Comprueba si un sitio web está utilizando el nuevo protocolo HTTP/2 o no.
Comprueba si la URL está en caché o no por Google.
Verificar redirecciones 301 y 302 de una URL específica. Verificará hasta 10 redirecciones.
Toma una IP e intenta buscar el dominio/host asociado con ella.
Comprueba si un sitio web está utilizando el algoritmo de compresión Brotli o no.
También alojamos 50793 páginas de estado.






Recibe notificaciones fácilmente
Innumerables integraciones de notificaciones para cualquier necesidad.
Empieza Ya
Realiza un seguimiento del tiempo de actividad de tus servidores y muestra sus estadísticas en una página de estado.